May 2025
Helping you focus on what really matters
We know your time is best spent on insights — not clicking around. That’s why this month, we’ve focused on making analysis easier, faster, and smarter. From simplified flows to more powerful dashboards, here’s what we’ve been working on.
Opportunity Lifecycle Redesign

We’ve rethought how Opportunities are managed and tracked within Birdie, with a focus on clarity, prioritization, and action.
What changed?
Opportunity statuses are now used only to indicate cases that are in progress or require user action. Here’s a quick summary:
Pending Calibration → Needs review — usually the description.
Rejected → Invalid or low-relevance case.
Processing (e.g. “25% Processing”) → Still being processed.
With Specialists → Being handled by Birdie’s team.
No status? That’s a good sign! The opportunity is ready to use.
→ Want more details? Read the full guide on Opportunity Status
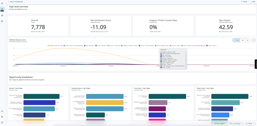
Custom Dashboards: Now Telling Even Better Stories

Custom Dashboards are now available to all users, offering a powerful way to build personalized views of your most important data. While some teams had early access, this marks the beginning of our open beta — anyone can now explore, use, and help shape the future of this feature.
Custom Dashboards allow you to:
Create fully customized views with widgets like text blocks, charts, tables, and single metrics
Analyze trends over time with flexible aggregation settings
Highlight only the data that matters most to your goals and workflows
Collaborate better by centralizing key insights in one place
What’s new in this beta phase:
Smarter filtering capabilities
Performance improvements across dashboards and widgets
Granular time controls at both dashboard and widget levels
Enhanced chart and table interactions for better storytelling
This feature is still evolving, and your feedback will be key in shaping its next stages. Dive in and let us know what you think.
Read the full Custom Dashboards guide: https://ask.birdie.ai/article/telling-stories-with-custom-dashboards
Other Updates
Smaller, but mighty — here are some additional improvements released this month to boost your workflow:
Segment Collections Organize your analysis more easily by grouping related Segments. Collections help you streamline access and maintain structure across larger teams or complex projects.
Workspace Permissions New controls allow Admins to define who can access and edit each workspace — bringing more clarity and security to multi-team environments.
What’s Coming Next?
As we head into the next cycle of development, we’re continuing to evolve Birdie to be even more intelligent, intuitive, and aligned with the way your team works.
Sneak peek:
Smarter Filters — apply more advanced filters based on specific entities for greater precision.
Dashboard Improvements — ongoing enhancements to Custom Dashboards while in beta.
Metrics, Upgraded — groundwork for a more flexible and insightful experience when working with metrics.
Got thoughts? We’re all ears. Your feedback helps shape what we build next — and we’re always happy to hear what would make your workflow even better.
As always, check out our Help Center for guides, tips, and everything you need to get the most out of Birdie: https://ask.birdie.ai/article/product-overview-birdie
Last updated